Leveraging nextgen technology with human touch

A quintessential platform to complete digital transformation journey for commercial P&C insurance business. Drive business growth with seamless workflows, robust quote engine and smart insights.

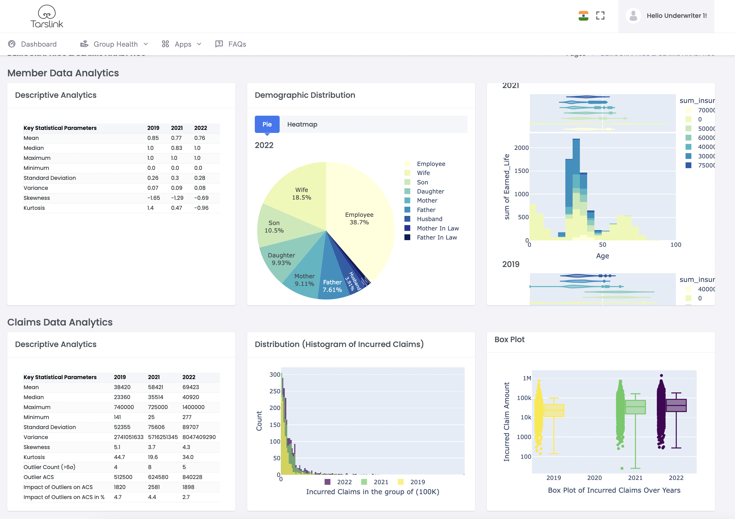
A Digital Underwriting & RFQ Management Terminal with seamless workflows

Tarslink® Platform features first of its kind Quote Terminal to empower Underwriters. Imagine having a Bloomberg Terminal for real time data-driven underwriting. Get panoramic view, actuarial analytics like, Frequency, Severity, Distribution, Skewness across dimensions based on claims & member data at a button click.

Quote Engine

User-friendly interface with UX-first approach. All rules and benefits are defined in one place, enabling one-click premium calculation and quote slip generation for streamlined operations.

Workflow

Built-in workflow management from RFQ handling to quote assignment and approval processes. Notifications to all stakeholders across the entire value chain for seamless collaboration.

Actuarial Analysis

Built-in algorithms perform comprehensive actuarial analysis of claims and member data. Provides data-driven insights and statistical modeling to support effective underwriting decisions and risk assessment.

RFQ Handling

Users can upload RFQ documents, claims and member data seamlessly. Choose add-ons for quote requests and generate instant quotes for over-the-counter eligible RFQs with ease.

Data Quality

The platform features built-in data quality dashboards and best-in-class proprietary cleaning algorithms. Ensures data accuracy and consistency for seamless workflow operations and reliable business insights.

Analytics

One-click analytics with built-in dashboards, comprehensive reports, and customizable business intelligence reports. Delivers actionable insights for informed decision-making and performance optimization.

Quote Comparison

Stakeholders can view and compare multiple quotes through an intuitive dashboard interface. Features side-by-side comparison tools with detailed analysis to facilitate informed decision-making and quote selection processes.

Sales Effectiveness

Built-in client and intermediary data management, comprehensive RFQ and quote reporting, sales pipeline visualization, and conversion analytics. Includes profitability analysis tools to enhance sales performance and effectiveness.

Customer Delight

Delivers significant improvement in quote turnaround times with enhanced accuracy and consistency in pricing. Results in dramatically increased service levels and improved customer satisfaction across all touchpoints.

Quote Terminal Dashboard

State-of-Art Quote Terminal

Our state-of-the-art quote terminal is a testament to innovation and precision, handcrafted by the finest techno-commercial engineers. Developed under the seasoned guidance of industry veterans and actuaries, it represents a leap forward in the insurance technology space. Tarslink embodies our commitment to delivering advanced solutions that meet the intricate needs of the industry, ensuring accuracy, efficiency, and reliability. Tarslink has been meticulously designed to set new benchmarks in insurance quoting and underwriting.

Multiple

Dashboards

In-Built

Workflows

All Non-Retail

Lines of Business

Design

Well Designed Dashboards

Quality Dashboards designed to be user-specific, condition-specific & actionable, to empower users across the value chain.

RFQs
Quotes
Quote Comparision
Productivity
TAT